Claude Code WebUI
Web dashboard for Claude Code — browse sessions, debug agents, control terminals from any browser, any device.
15 insight views per session. Responsive on phone, tablet, and desktop. Access from localhost, LAN, or anywhere by signing in to langmart.ai.
Install
npm install -g lm-assist
Services start automatically. Open a new Claude Code session and type /web.
Plugin Marketplace
Add the marketplace once — then install any combination of plugins:
/plugin marketplace add langmartai/lm-assist
| Install command | What you get |
|---|
/plugin install claude-code-multisession@langmartai | Skills (observe, route) + commands (/projects, /sessions, /summary, /run) — cross-project session management |
/plugin install claude-code-webui@langmartai | Skill (dashboard) + commands (/web, /web-sessions, /web-tasks) — web dashboard access |
/plugin install lm-assist@langmartai | Commands (/assist, /assist-setup, /assist-status, /assist-search, /assist-logs) — setup and diagnostics |
Install all three for the full experience, or pick what you need.
Commands
| Command | What it does |
|---|
/web | Open the main web dashboard |
/web-sessions | Open session browser with 15 insight tabs |
/web-tasks | Open task kanban board |
/web — Open Dashboard
> /web
Web Dashboard (v0.1.69)
════════════════════════════════════════
Local: http://localhost:3848
LAN: http://192.168.1.100:3848
3 running, 127 total, $89.10
/web-sessions — Session Browser
> /web-sessions
Session Browser: http://192.168.1.100:3848/sessions
15 insight tabs per session: Chat, Thinking, Agents, Plans, Team, DAG, Files, Git...
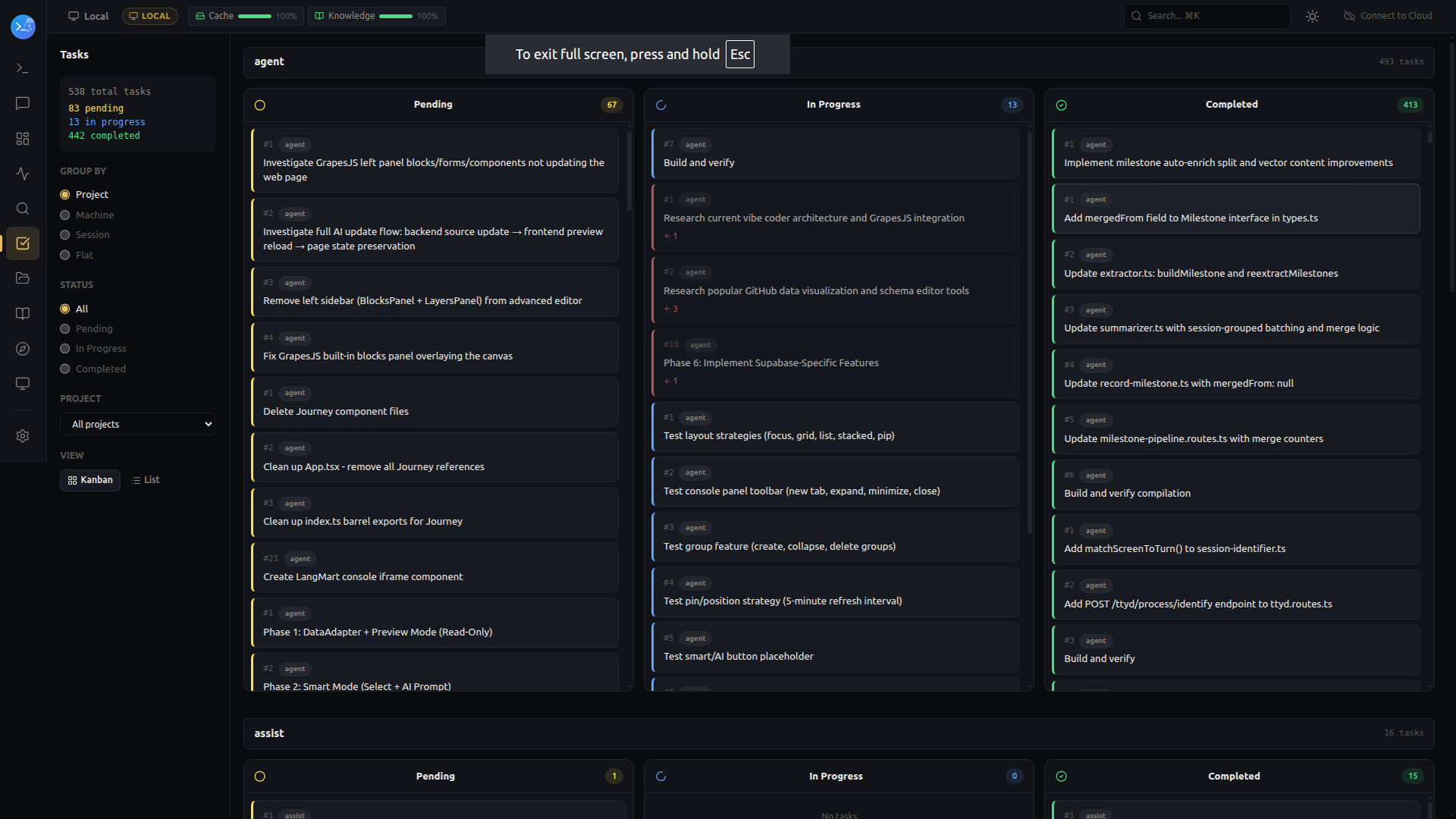
/web-tasks — Task Board
> /web-tasks
Task Board: http://192.168.1.100:3848/tasks
Pending: 5 In Progress: 2 Done: 12
Access From Anywhere
Local (same machine)
http://localhost:3848 — no auth needed.
LAN (same network)
http://<your-ip>:3848 — access from phone, tablet, or another computer on your WiFi.
Cloud (any device, anywhere)
Sign in to langmart.ai and connect your machine:
- Get an API key at langmart.ai/assist
- Run
lm-assist setup --key YOUR_API_KEY
- Access your dashboard at assist.langmart.ai/assist-dashboard
Your data stays on your machine — the cloud relay only forwards API requests, never stores session data.
What You See
Session Browser
Browse all sessions across projects. Click any session for 15 specialized views.

15 Insight Tabs
| Tab | What You See |
|---|
| Chat | Full conversation with syntax-highlighted code |
| Thinking | Extended thinking / chain-of-thought |
| Agents | Subagent hierarchy tree |
| Skills | Skill invocation timeline with traces |
| Commands | Slash command invocations |
| Tasks | Task lists with dependency tracking |
| Plans | Plan mode entries with approval status |
| Team | Multi-agent team coordination |
| Files | All files read, written, edited |
| Git | Commits, pushes, diffs |
| Console | Terminal output |
| Summary | LLM-generated session summary |
| Meta | Metadata — slug, cost, tokens, model |
| JSON | Raw session JSONL data |
| DB | Internal cache and index |
Agent Tree & Task Kanban
 Subagent hierarchy |  Task kanban board |
Web Terminal

Control running Claude Code sessions from any browser.
Mobile & Tablet
Fully responsive — monitor sessions and manage tasks from your phone.
Related